Dogecoin (DOGE), son dönemde yaşadığı düşüşten toparlanarak yeni bir yükseliş sinyali veriyor. Teknik analizler ve zincir üstü veriler, momentum değişiminin başladığını gösteriyor. Özellikle ünlü analist Trader Tardigrade, 4 saatlik grafikte yükseliş sinyali veren MACD kesişiminin yaklaştığını belirtti. Bu durum, yatırımcıların dikkatini DOGE’ye çekti.
Dogecoin Teknik Göstergeleri Yükselişi Destekliyor
Teknik analizde MACD göstergesi, boğa kesişimi yaparak momentumun yukarı yönlü değiştiğini işaret ediyor. Bu tür kesişimler genellikle fiyat rallilerinin başlangıcı olarak görülür. DOGE fiyatı da bu sinyale paralel olarak 0.29 dolardan 0.34 dolara kadar yükseldi. Bu, yükseliş ivmesinin güçlendiğini gösteriyor.

Ayrıca, kripto analisti Ali Martinez, büyük yatırımcıların 460 milyon DOGE satın aldığını açıkladı. Bu büyük ölçekli alımlar, dipten alım stratejisinin devrede olduğunu ve fiyatın daha da yükselebileceğini gösteriyor. Yatırımcılar, 0.35 ve 0.37 dolar seviyelerini yakından takip etmeli. Eğer DOGE 0.41 dolar direncini kırarsa, fiyatın hızlı bir ralliye girebileceği konuşuluyor.
Türev Verileri de Yükselişin Yaklaştığını Gösteriyor
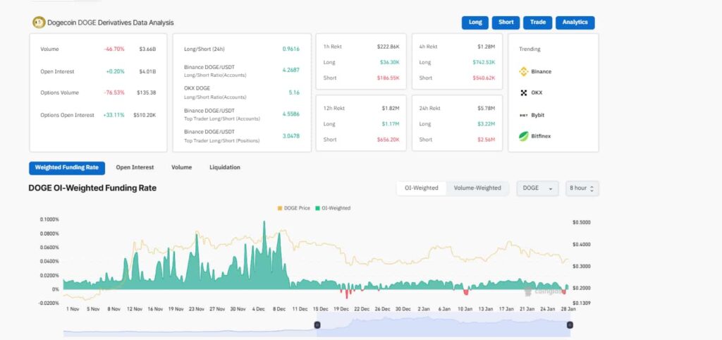
Piyasanın türev verileri de DOGE’de yükseliş beklentisini güçlendiriyor. Açık pozisyonlar %0.20 artarken, opsiyon piyasasında %33.11’lik bir yükseliş gözlemlendi. Bu, yatırımcı ilgisinin arttığını ve piyasanın boğa yönlü pozisyon aldığını gösteriyor.

Ayrıca, 2.56 milyon dolarlık short likidasyonu, düşüşe oynayan yatırımcıları sıkıştırarak fiyatın yükselme ihtimalini artırıyor. Ticaret hacmi düşüş gösterse de bu genellikle konsolidasyon aşamasının bitmek üzere olduğunu gösterir. Eğer DOGE direnç seviyelerini aşarsa, yeni bir yükseliş dalgası başlayabilir.
DOGE’de Beklenen Hareket Ne Olabilir?
Şu anda DOGE 0.33 dolar seviyesinde işlem görüyor ve son 24 saatte %1.9 değer kazandı. Ancak, haftalık grafik hâlâ %13 düşüşte. Teknik göstergeler ve büyük yatırımcı alımları, DOGE’nin yeni bir yükseliş trendine girebileceğini gösteriyor.

Eğer DOGE kritik direnç seviyelerini aşarsa, fiyatın önce 0.37 dolara, ardından 0.41 dolara ulaşması mümkün. Türev piyasasındaki veriler ve yatırımcı ilgisi bu yükselişi destekliyor. Ancak, yatırımcıların piyasa duyarlılığını ve direnç seviyelerini yakından takip etmesi gerekiyor. Dogecoin için büyük bir hareket kapıda olabilir mi?

